排水工程的组成
给水工程的组成
强电箱回路规划
强电介绍
强电工程
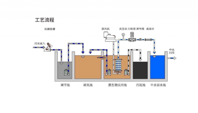
实验室污水、废水处理设备
实验室排水工程
武威市农业科学研究院--食用菌项目--洁净实验室
宕昌县疾病预防控制中心--微生物实验室
会宁县中医医院传染楼检验科
净化工程